Dashboard 101 - Customize your Zuper dashboard

Dashboard 101 - Customize your Zuper dashboard

Make your Zuper Dashboard work for you by tailoring it to your specific needs. With easy-to-use customization options, you can personalize your view to focus on the metrics and information that matter most to your business.

You can drag and drop widgets, resize panels, and select from a variety of data visualizations to create a dashboard that aligns perfectly with your workflow. Set custom date ranges, apply filters, and save multiple dashboard configurations for different roles or purposes.


Here's how you can access and customize the dashboard as needed

Accessing Dashboard

1. Sign in to your Zuper account and click the "Dashboard" from the left navigation menu.



2. You can view the default dashboard with various key metrics from each module.


To explore each module and its measurable key metrics, click here.

3. Furthermore, you can adjust the dashboard metrics display according to time frames, categories, and teams, as per your requirements, by clicking the drop-down menu at the top right corner. 



4. Use the Download icon at the widget's right corner to download metrics' graphical representations. The widget will be saved as an image file on your computer.



Customize Dashboard

You can personalize the Zuper dashboard by adding required widgets, editing widget names, and deleting unnecessary ones. Customizing the dashboard in this way enhances efficiency, relevance, and the ability to track key performance indicators (KPIs) or metrics relevant to your goals.

To customize the dashboard to your preferences, follow these steps

1. Click the "Customize" button at the top right corner of the page.



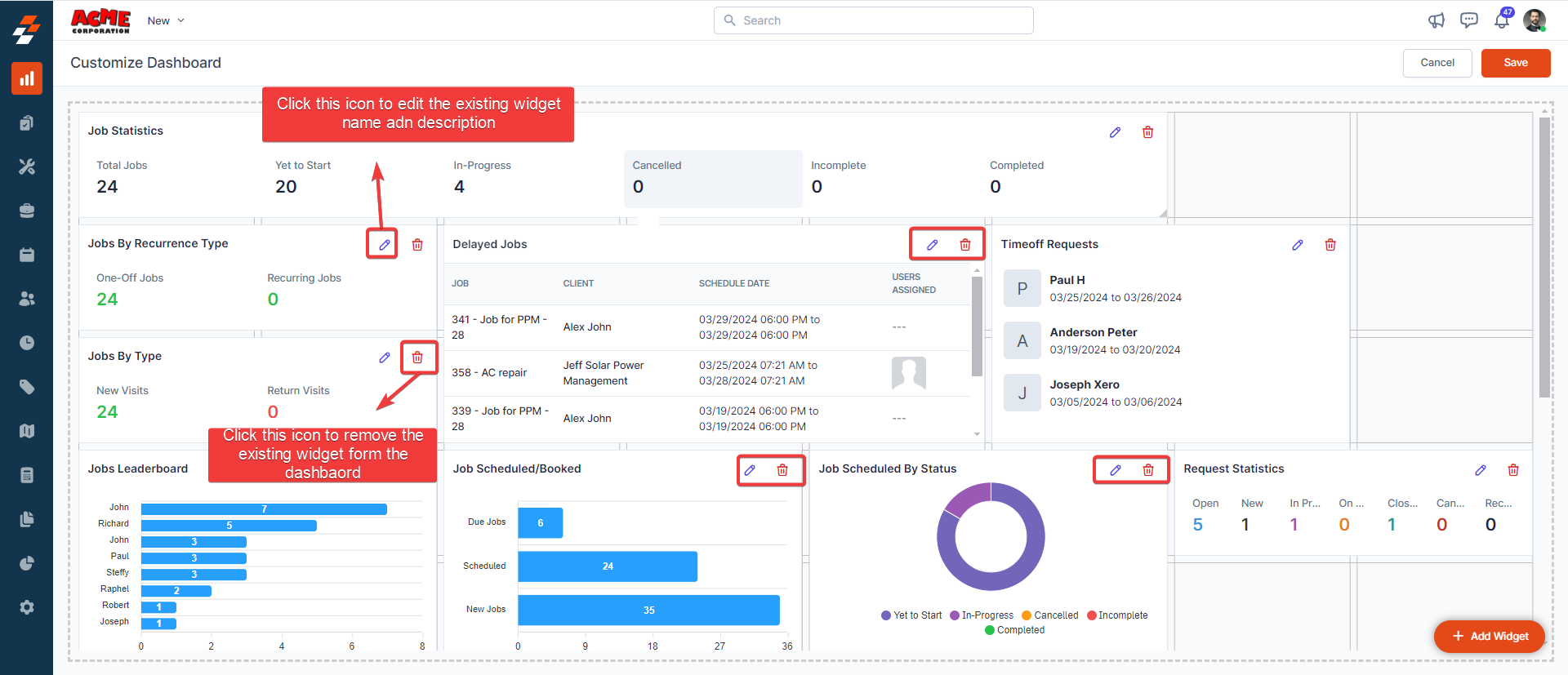
2. You can edit and remove each existing widget in the dashboard as per your preference. 


3. To add any new widget in the dashboard, click the "+ Add Widget" button. 


4. Choose the widget and click the "Add" button. 


5. The new widget will be successfully added to the dashboard. If needed, you can "drag and drop" it onto any available space within the correct grid layout of the dashboard. Once done, click the "Save" button to save the changes. 


It's that flexible! So, why wait? Sign in to your Zuper web app and personalize your dashboard with dynamic widgets for a tailored experience that boosts both efficiency and relevance.

    • Related Articles

    • Dashboard 101 - Getting started

      Welcome to Dashboard 101 of Zuper – Dashboard is your command center for field service operations. Zuper's dynamic dashboard offers real-time insights into your business at a glance. From key performance metrics to actionable data, the Dashboard ...
    • How to customize Dashboard?

      Navigation: Dashboard --> Settings --> Customize You can set the toggle on or off for the needed components to be displayed on the Dashboard. 1. Select the “Dashboard” module from the left navigation menu and select the “Settings” option. 2. Under ...
    • How to access the Calendar/Schedule board in the Zuper web app?

      Zuper's powerful calendar module provides a unified view of your entire schedule, including one-time and recurring jobs, non-job events, technician time-offs, and holidays. With its intuitive interface, you can easily navigate through different time ...
    • How do I create a new user in Zuper?

      A user can be created by the Admin or the team leader in two ways. Using the "New" Shortcut from the Dashboard. Directly From the Users Tab. Steps to create an User using the "New" Shortcut from the Dashboard Log in to Zuper Account. Click on the ...
    • How to delete an Admin user?

      When an admin user leaves the organization or is no longer required to access Zuper, the deletion of the admin user's account is now possible from Zuper. Please follow the below instructions to delete an Admin user in Zuper.  You need to deactivate ...